
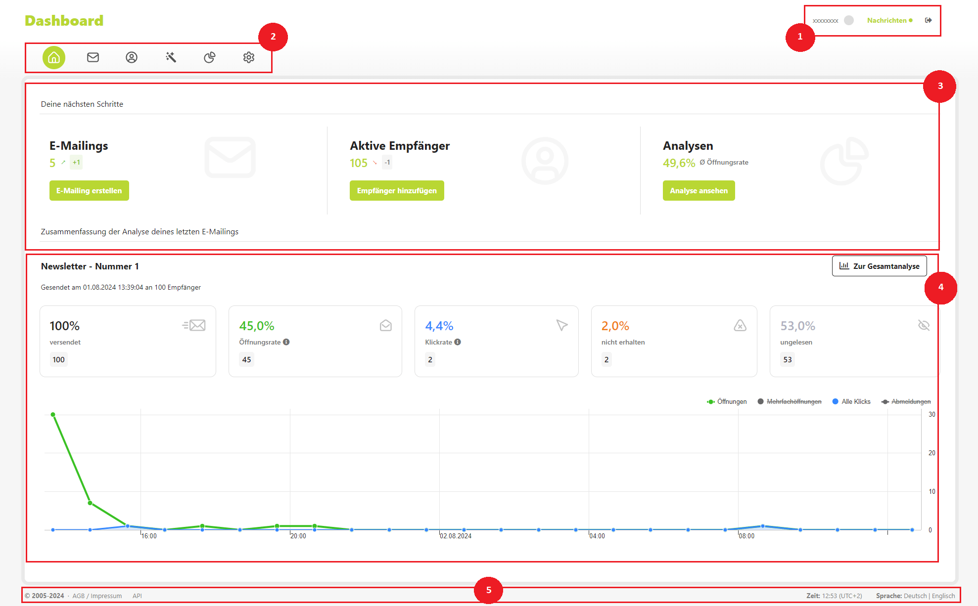
1. Kopfbereich:
Der Kopfbereich des Dashboards bietet Ihnen eine übersichtliche Anzeige Ihrer offenen Nachrichten und laufenden Prozesse. Hier können Sie außerdem schnell und einfach Ihr Konto verwalten (via Klick auf Ihre Kundennummer) und sich bei Bedarf abmelden.
2. Navigationsmenü:
Das Navigationsmenü führt Sie zu den verschiedenen Bereichen des Newsletter-Systems:
- Dashboard: Zentrale Übersicht über Ihre E-Mail-Marketing-Aktivitäten.
- E-Mailings: Erstellen und verwalten Sie Ihre E-Mail-Newsletter.
- Empfänger: Verwalten Sie Ihre Empfängerliste und pflegen Sie Ihre Kontakte.
- Automatisierungen: Richten Sie automatisierte E-Mail-Abläufe ein.
- Analysen: Analysieren Sie die Performance Ihrer Newsletter.
- Benutzerkonto: Verwalten Sie Ihre Kontoeinstellungen und Präferenzen.
3. Themenbereiche:
Über die Schnellauswahl können Sie direkt auf die wichtigsten Funktionen zugreifen:
- E-Mailings erstellen oder bestehende wiederverwenden.
- Empfängerliste einsehen und bearbeiten, um Ihre Zielgruppe optimal zu erreichen.
- Analysen der gesendeten Newsletter einsehen, um die Effektivität Ihrer Kampagnen zu beurteilen.
4. Analyse:
Dieser Bereich bietet eine umfassende Übersicht über die zuletzt gesendeten Newsletter, inklusive Öffnungs- und Klickraten. So behalten Sie den Erfolg Ihrer E-Mail-Marketing-Aktivitäten stets im Blick.
5. Fußbereich:
Im Fußbereich finden Sie wichtige rechtliche Informationen, darunter:
- Copyright-Darstellung
- Verlinkungen zu den AGB und dem Impressum
- Zugriff zur API-Schnittstelle
- Zeitdarstellung und Sprachauswahl zur Anpassung der Dashboard-Anzeige.
E-Mailings
Auswahl zwischen:
Ungesendet
- Hier finden Sie alle angelegten Entwürfe Ihrer Newsletter. Sie haben die Möglichkeit, diese Entwürfe anzusehen, zu bearbeiten, zu löschen oder sie zu einem späteren Zeitpunkt zu verschicken. So können Sie Ihre Newsletter in Ruhe vorbereiten und perfektionieren, bevor Sie sie an Ihre Empfänger senden.
Gesendet
- In diesem Bereich sehen Sie alle Newsletter, die bereits an Ihre Kunden verschickt wurden. Sie können die verschickten Newsletter nochmals einsehen, die dazugehörigen Analysen abrufen und, wenn gewünscht, den Newsletter duplizieren, um ihn erneut zu versenden. So behalten Sie den Überblick über Ihre Kommunikationshistorie und können erfolgreiche Kampagnen einfach wiederholen.
Automatisiert
- Dieser Bereich umfasst alle automatisierten Prozesse, wie zum Beispiel regelmäßige Newsletter, die automatisch jeden Montag verschickt werden. Diese Automatisierungen erleichtern Ihnen die Arbeit und stellen sicher, dass Ihre Kunden kontinuierlich mit aktuellen Informationen versorgt werden.
Neuen Newsletter erstellen:
Neben diesen Verwaltungsfunktionen haben Sie jederzeit die Möglichkeit, einen neuen Newsletter zu erstellen. Ein benutzerfreundliches Tool führt Sie Schritt für Schritt durch den Erstellungsprozess, sodass Sie einfach und schnell neue Inhalte generieren und an Ihre Empfänger senden können.
1. Auswahl eines Templates oder erstellung eines eigenen Templates
Wählen Sie ein vorhandenes Template aus oder erstellen Sie ein eigenes, um das Design und Layout Ihres Newsletters individuell zu gestalten.

2. Angeben der Stammdaten
Beim Angeben der Stammdaten für Ihren Newsletter tragen Sie die grundlegenden Informationen ein, die in jeder E-Mail erscheinen sollen. Dazu gehören in der Regel der Absendername, die Absender-E-Mail-Adresse und gegebenenfalls eine Antwortadresse. Diese Daten sind wichtig, um den Empfängern klar zu machen, wer der Absender ist und wie sie bei Bedarf antworten können. Achten Sie darauf, dass diese Angaben korrekt und professionell sind, da sie den ersten Eindruck Ihres Unternehmens vermitteln.

3. Editieren des Inhalts
Beim Editieren des Inhalts gestalten Sie den Hauptteil Ihres Newsletters. Hier haben Sie die Möglichkeit, Texte, Bilder, Links und weitere Elemente hinzuzufügen, die Ihre Botschaft vermitteln. Nutzen Sie diese Gelegenheit, um Ihre Informationen klar und ansprechend zu präsentieren. Sie können Absätze formatieren, Call-to-Action-Buttons einfügen und die Struktur Ihrer E-Mail individuell anpassen. Achten Sie darauf, relevante und interessante Inhalte zu erstellen, die den Leser ansprechen und zur gewünschten Handlung motivieren. So stellen Sie sicher, dass Ihr Newsletter effektiv und ansprechend ist.

4. Abschicken des Newsletters
Bevor Sie Ihren Newsletter final versenden, erhalten Sie eine umfassende Übersicht mit allen relevanten Einstellungen. Hier können Sie nochmals die Stammdaten und den Inhalt des Newsletters überprüfen und bei Bedarf anpassen. Diese letzte Überprüfung ermöglicht es Ihnen, sicherzustellen, dass alle Informationen korrekt und aktuell sind.
Für eine Vorabansicht des Newsletters können Sie auf das Auge-Symbol oben rechts klicken. Dies zeigt Ihnen, wie der Newsletter für Ihre Empfänger aussehen wird, sodass Sie letzte Feinabstimmungen vornehmen können.
Durch Klicken auf den nach unten zeigenden Pfeil öffnen Sie ein Menü mit weiteren Optionen, um Ihren erstellten Newsletter optimal anzupassen. Hier sind die verfügbaren Optionen:
- Testversendung: Senden Sie den Newsletter vorab an sich selbst, um zu sehen, wie er bei den Empfängern ankommen wird.
- Absender anpassen: Ändern Sie den Absendernamen und die E-Mail-Adresse, von der der Newsletter gesendet wird.
- E-Mailing überprüfen: Überprüfen Sie alle Details und Inhalte des Newsletters, um sicherzustellen, dass alles korrekt ist.
- E-Mailing duplizieren: Erstellen Sie eine Kopie des Newsletters, um ihn für zukünftige Kampagnen zu nutzen oder kleine Anpassungen vorzunehmen.
- E-Mailing löschen: Entfernen Sie den Newsletter, wenn er nicht mehr benötigt wird oder Sie Änderungen vornehmen möchten.

Empfänger
Über die Menüpunkte können Sie Empfänger suchen, neue Empfänger manuell hinzufügen und mithilfe des Pfeilsymbols weitere Einstellungen vornehmen. Dazu gehören das Exportieren oder Löschen von Empfängern sowie das Filtern nach bestimmten Kriterien, wie beispielsweise Empfängern ohne zugewiesene Empfängergruppen.

Empfängergruppen
- Erstellen und verwalten Sie Empfängergruppen, um Ihre Newsletter zielgerichtet an bestimmte Kundengruppen zu senden. So können Sie Ihre Inhalte optimal auf die Interessen Ihrer Abonnenten abstimmen.
Segmente
- Segmente dienen als Filter, mit denen Sie Ihre Empfängerliste nach bestimmten Kriterien wie E-Mail Adressen oder vergangenem Namen durchsuchen können. Dies hilft Ihnen, gezielte Kunden anzusprechen.
Personalisierungsfelder
- Personalisierungsfelder ermöglichen es Ihnen, personalisierte Inhalte basierend auf den individuellen Angaben der Kunden zu erstellen. Mit diesen Feldern können Sie gezielt E-Mailings versenden, die auf spezifische Informationen der Empfänger, wie Namen oder Vorlieben, abgestimmt sind. Dies erlaubt es Ihnen, Ihre Nachrichten relevanter und ansprechender zu gestalten, indem Sie gezielte Inhalte an die jeweiligen Interessen und Bedürfnisse Ihrer Kunden anpassen.
Robinsonliste
- Die Robinsonliste enthält die Kontakte, die keine E-Mails von Ihnen erhalten sollen.
Bounce Management
- Das Bounce Management verfolgt E-Mails, die nicht zugestellt werden konnten, und kategorisiert sie in „harte“ und „unbekannte“ Bounces. Diese Funktion hilft Ihnen, Ihre Empfängerliste sauber zu halten und die Zustellbarkeit Ihrer Newsletter zu verbessern.
Alle Abmeldungen
- In diesem Bereich sehen Sie eine Übersicht aller Empfänger, die sich von Ihrem Newsletter abgemeldet haben. So behalten Sie den Überblick über Ihre aktuelle Abonnentenliste und können die Abmeldungen analysieren.
Automatisierungen
Der Menüpunkt „Automatisierungen“ bietet Ihnen die Möglichkeit, wiederkehrende Aufgaben und Prozesse im Newsletter-Versand effizient zu gestalten. Hier können Sie automatisierte E-Mail-Kampagnen einrichten, die beispielsweise zu bestimmten Zeitpunkten oder bei spezifischen Ereignissen automatisch ausgelöst werden. Dies kann beinhalten, dass regelmäßig wöchentliche Newsletter versendet werden oder E-Mails zu besonderen Anlässen wie Geburtstagen oder Jubiläen. Durch Automatisierungen sparen Sie Zeit und sorgen dafür, dass Ihre Empfänger immer zur richtigen Zeit relevante Informationen erhalten. Das System ermöglicht es Ihnen, detaillierte Regeln und Bedingungen festzulegen, sodass Ihre Kommunikation personalisiert und zielgerichtet ist.
Analysen
Im Bereich „Analysen“ können Sie detaillierte Statistiken zu Ihren bereits versendeten E-Mailings einsehen. Diese umfassen wichtige Kennzahlen wie Öffnungsraten, Klickraten, Abmeldungen und Bounces. Diese Daten bieten wertvolle Einblicke in die Wirksamkeit Ihrer Newsletter-Kampagnen und helfen Ihnen zu verstehen, welche Inhalte gut ankommen und wie Ihre Zielgruppe auf die E-Mails reagiert. So können Sie Ihre zukünftigen Kampagnen gezielt optimieren und die Effektivität Ihrer Marketingmaßnahmen verbessern.
Benutzerkonto
Im Bereich „Benutzerkonto“ stehen Ihnen umfangreiche Optionen zur Verfügung, um Ihr Konto und die damit verbundenen Funktionen effizient zu verwalten. Die folgenden Einstellungen und Funktionen können Sie hier nutzen:
- Login-Daten anpassen:
Hier können Sie Ihre aktuellen Zugangsdaten ändern, um sicherzustellen, dass Ihr Konto stets geschützt ist. Dies umfasst sowohl das Passwort als auch den Benutzernamen.
- 2-Stufen-Authentifizierung einstellen:
Für eine zusätzliche Sicherheitsschicht können Sie die Zwei-Faktor-Authentifizierung aktivieren, die Ihnen einen zusätzlichen Schutz bietet.
- Abrechnungen einsehen:
In diesem Bereich können Sie Ihre Rechnungsanschrift hinzufügen oder aktualisieren. Obwohl Ihre Rechnungsanschrift bereits in Ihrem Vertrag mit uns hinterlegt ist, haben Sie hier die Möglichkeit, diese bei Bedarf zu ergänzen.
- Templates bearbeiten:
Passen Sie die Vorlagen für Ihre Newsletter nach Ihren Wünschen an. Sie können Layouts und Designs ändern, um Ihren E-Mailings eine individuelle Note zu verleihen.
- Datenschutz-Angelegenheiten einstellen:
Verwalten Sie Ihre Datenschutzeinstellungen und legen Sie fest, wie personenbezogene Daten verarbeitet und gespeichert werden. Dies ist besonders wichtig, um den rechtlichen Anforderungen zu entsprechen.
- Einstellungen bzgl. Abmeldungen bearbeiten:
Hier können Sie Einstellungen zu Abmeldungen vornehmen. Legen Sie fest, ob abgemeldete Empfänger automatisch aus dem System gelöscht werden sollen oder ob Sie eine Benachrichtigung per E-Mail erhalten möchten, wenn sich jemand abmeldet. So können Sie den Prozess der Abmeldungen nach Ihren Präferenzen und betrieblichen Anforderungen gestalten.
- Domaineinstellungen anpassen:
Ändern Sie spezifische Einstellungen Ihrer Domain, um sicherzustellen, dass alle technischen Details Ihren Anforderungen entsprechen.
- Benutzerkonten für Mitarbeiter anlegen und verwalten:
Erstellen und verwalten Sie Benutzerkonten für Ihre Mitarbeiter.